쇼핑몰 운영을 최적화하고 시간과 비용을 절약하기 위해서는
판매 데이터, 출하량, 광고 실적을 종합적으로 이해하는 것이 중요합니다
씨그로
씨그로 홈페이지 | cigro
이커머스, 성과관리를 간편하게! 다양한 채널 광고비 매출 통합, 번거로운 엑셀작업은 이제 씨그로에게 맡기세요. cigro ecommerce dashboard
www.cigro.io
시간이 지날수록
매출이 커져갈수록
판매처가 많아질수록
광고집행금액이 커져갈수록
광고매체가 다양해질수록
데이터 분석
매출분석, 출고량, 광고분석을 통해 데이터를 전반적으로 수집하고, 채널, 제품, 광고별 성과를 한눈에 볼 수 있게 합니다. 또한, 매일 아침 데일리 성과 보고를 통해 쇼핑몰을 전체적인 운영관점에서 볼 수 있습니다.
빠른 시간내에 정확하게,
어디서 얼마나 어느정도의 매출이 나왔는지 파악하며,
현재 현금흐름은 어떠한지 체크합니다
또한, 판매가 잘 이루어지기 위해 재고량도 체크하고,
물류도 체크해야 합니다.
이 과정에서 판매를 위한 마케팅을 기획하고 계획하여 실행까지 많은 과정을 거치게 됩니다.
감이 아닌 데이터 기반으로 의사결정을 할 수 있게 됩니다.
방법을 통해 시간과 비용을 절약할 수 있습니다.
일, 주, 월, 분기, 년도별로 계획적으로 움직이는 기업으로서는 재무적인 관점에서 경영자 입장에서 보았을 때, 결과적으로 어느 정도 수익이 계속 유지되고 있는지가 중요합니다!
또한, 이 과정에서 단순 반복적인 일을 할 때 매일 정리하는 데 시간을 너무 많이 쏟게 된다면 인력 낭비가 됩니다. 인건비 절약과 함께 전산으로 데이터 값을 정확하게 입력만 해두면 누락이 없다는 점이 가장 큰 장점입니다.

읽기 쉬운 대시보드 (가시성)
한번만 세팅을 제대로 해두면 정말 손볼곳이 없기 때문에
정말 믿음직한 솔루션 씨그로 입니다
가장 큰 장점은 가시성 입니다!

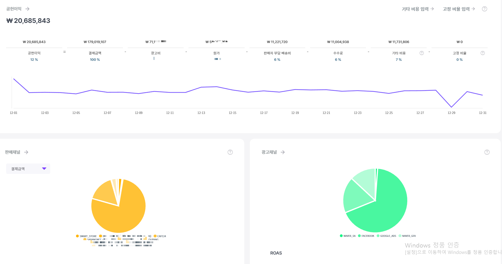
공헌이익
매출 기반 공헌이익은 매출에서 광고비, 원가, 판매자 부담 배송비, 수수료, 기타 비용 및 고정 비용을 차감한 값입니다.
공헌이익= 매출-광고비-원가-판매자부담배송비-수수료-기타비용 -고정비용
각 비용이 어느 정도 비율로 발생하는지 정확히 파악하면 판매 채널별로 매출을 파악할 수 있습니다.
이를 통해 잘 되는 채널은 더욱 발전시키고, 매체를 통합하여 운영할 수 있습니다.
또한, 광고 채널에서 어느 매체에서 좋은 결과를 얻었는지 파악하여 해당 매체에 더 많은 예산을 투입하거나 다른 매체에 예산을 투입할 수도 있습니다. 이러한 분석을 통해 비즈니스 전략을 더욱 강화할 수 있습니다.

교차판매 상향판매
판매 채널 내 제품별 판매량을 분석하여 실적이 우수한 품목을 파악하고 전략적으로 묶어 재고 활용을 최적화하고 매출을 높일 수 있습니다. 잘 팔리는 상품(상위 1~3위)으로 세트를 구성하거나 실적이 저조한 베스트 상품을 결합하여 재고 관리 효율성을 높일 수 있습니다.
상향판매-고객이 이미 관심이 있는 제품의 더 높은 가격 또는 업그레이드된 버전을 구매하도록 권장하는 것입니다. 목표는 거래의 전체 가치를 높이고 수익을 극대화하는 것입니다
교차판매-고객의 현재 구매 선택을 기반으로 보완 제품 또는 관련 제품을 추천하는 것이 포함됩니다. 교차 판매는 보다 포괄적인 쇼핑 경험을 제공하면서 평균 거래 가치를 높이는 것을 목표로 합니다


광고 매체별 성과 측정
1.매체별 광고 성과를 분석하여 채널을 식별 할수 있으며 성공적인 매체와 캠페인에는 더 많은 예산을 할당하여
마케팅 비용을 현명하게 사용 하여 판매,수익 증가로 이어집니다
2.비용 효율성 - 광고 실적을 지속적으로 모니털이 함으로써 실적이 저조한 캠페인을 파악하고 예산을 재 지정하여 궁극적으로 전체 캠페인의 효율성을 개선할수 있습니다
씨그로 홈페이지 | cigro
이커머스, 성과관리를 간편하게! 다양한 채널 광고비 매출 통합, 번거로운 엑셀작업은 이제 씨그로에게 맡기세요. cigro ecommerce dashboard
www.cigro.io
씨그로는 온라인 마케팅 및 광고 관리 플랫폼으로, 광고주가 자사 제품이나 서비스를 홍보하고 브랜드 인지도를 높이는 데에 사용됩니다. 씨그로를 사용하면 광고 집행에 필요한 데이터를 수집하고 분석하여 광고 성과를 개선할 수 있습니다.
'경영,경제,마케팅' 카테고리의 다른 글
| 연말정산 간소화 서비스 꿀 팁 <예상 세액 환급금> 미리 보기(FAQ,개정세법) (0) | 2023.01.29 |
|---|---|
| 자기관리의 중요성 셀프케어 팁: 바쁜 현대인들을 위한 전문가 팁 동안비결 (0) | 2023.01.22 |
| Google SEO 마스터: 검색 엔진 최고 순위 달성을 위한 필수 가이드(사이트추천) (0) | 2023.01.21 |
| Google SEO 마스터: 가시성 및 트래픽 증가의 비밀을 밝히다 (0) | 2023.01.21 |
| Google SEO 체크리스트: 웹사이트 최적화를 위한 검증된 전략 (0) | 2023.01.21 |

댓글